Crash Reporting

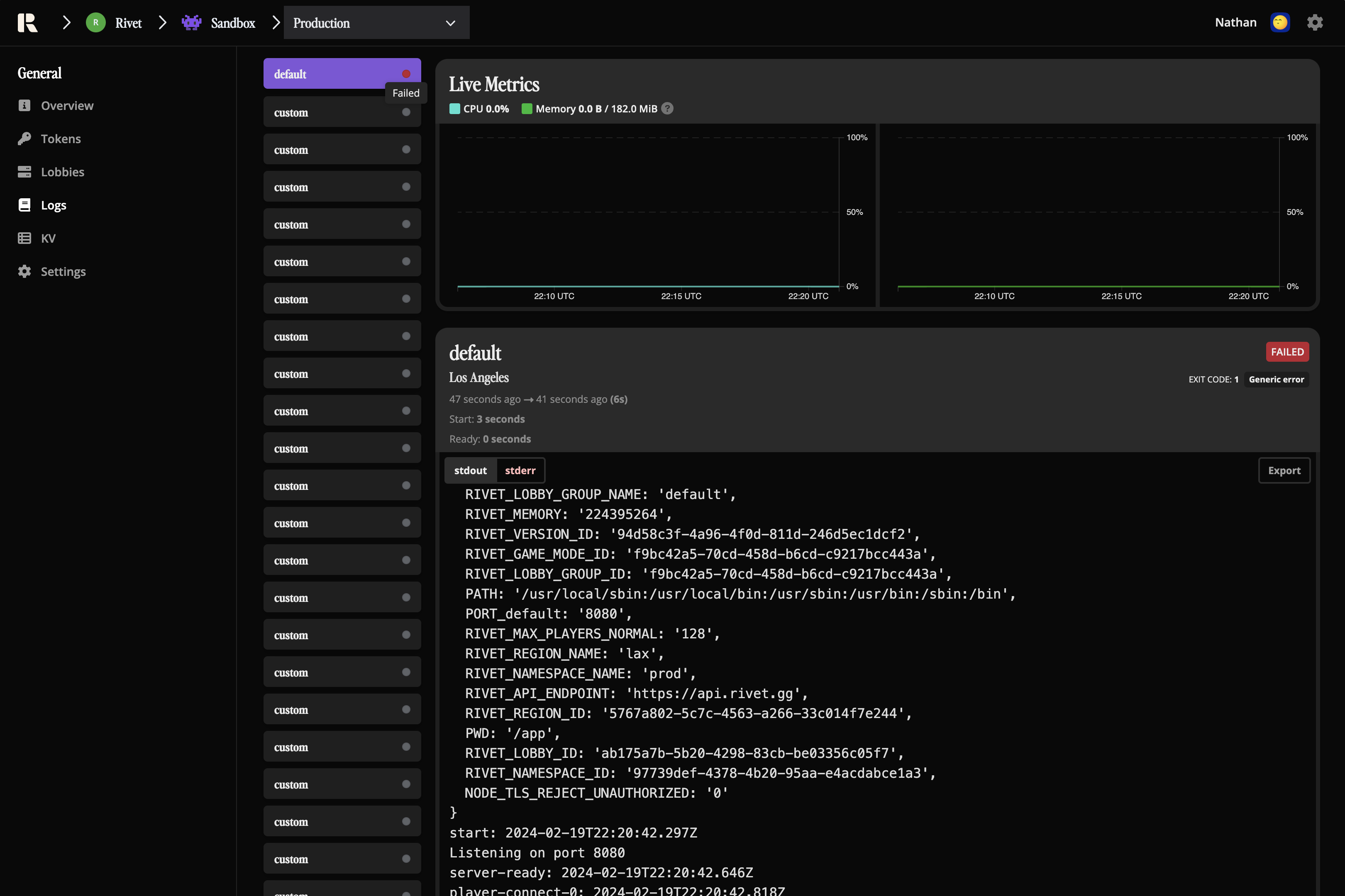
If your server crashes, the status will show a red dot in the logs. Check both stdout and stderr for any error messages.

Dashboard for crashed lobby